会员专享功能
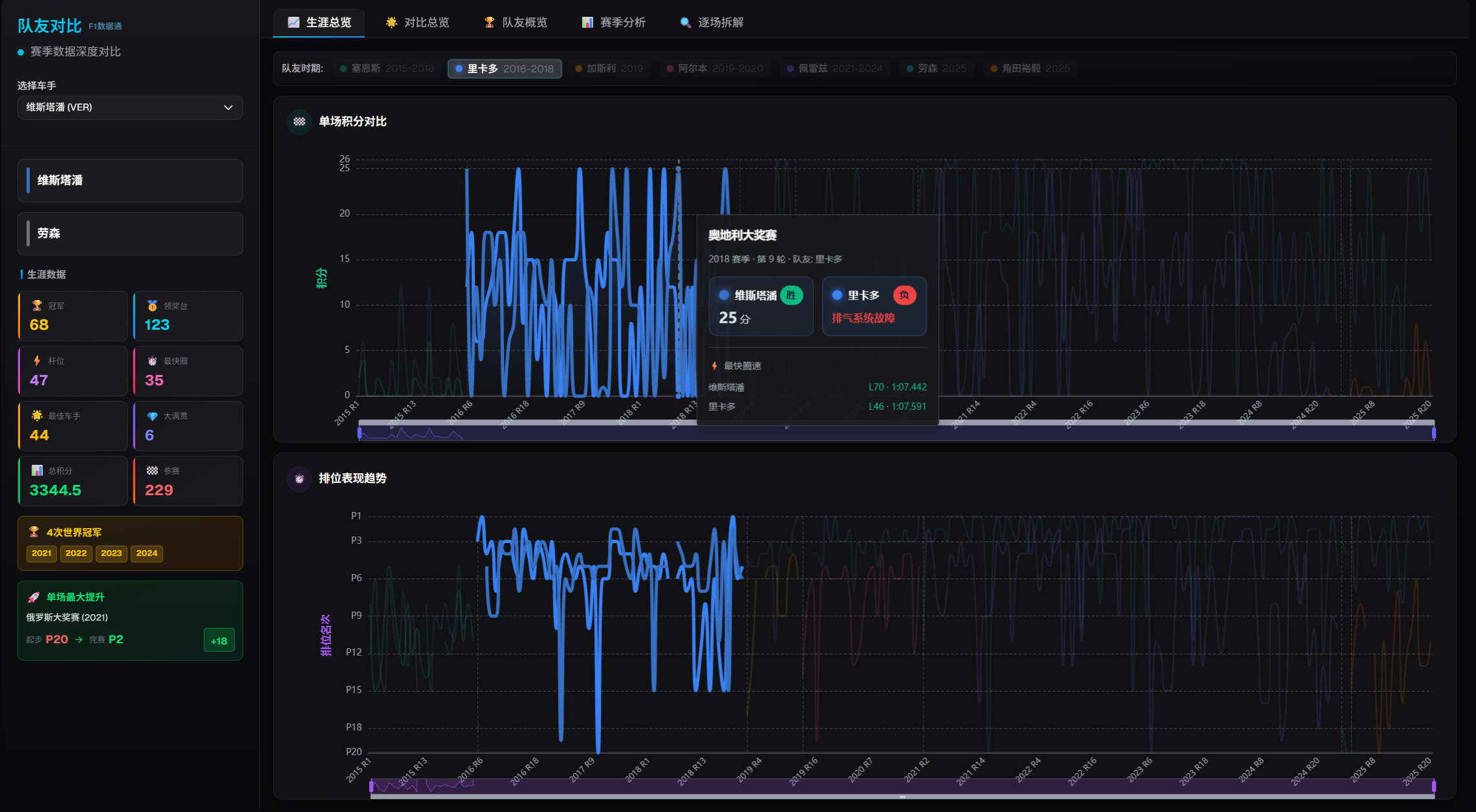
队友对比
典藏/实况年卡

队友对比

深度对比车手与队友的赛季表现,包含排位赛速度、正赛成绩、策略决策等全方位数据分析

🏎️职业生涯全队友总览
📊赛季动量图对比
排位赛速度差分析
🎯逐场详细数据拆解
💬

开发者的话

网站有大量实时数据采集、AI大模型翻译和手动维护工作,需要持续的服务器成本支持。 会员收入主要用于维持运营和开发新功能。

💡 如果觉得功能有价值,欢迎注册支持。基础功能依然完全免费 🙏

需要注册并获取会员权限才能访问此功能